澳门云顶国际app
澳门云顶国际app

科研进展

太阳能热化学燃料与燃料电池集成动力系统方向研究进展

发布时间:2020-06-02 作者:郑志美 刘启斌 来源:分布式供能与可再生能源实验室

  太阳能作为一种分布广泛的可再生能源,是未来能源系统的重要构成部分,通过多能互补方式进行利用,可以克服其分散、不稳定等利用难点,从而满足国家能源结构调整与节能减排的战略需求。太阳能热化学是将聚光太阳热能经由燃料热化学反应,转化为富氢燃料化学能,是太阳能高效利用的一种有效方式。其中,太阳能中低温热化学可在200-300℃进行反应,具有较高的太阳能热化学转化效率且能够与商业化太阳能抛物型槽式集热器进行集成,有着良好的应用前景。 

  在基于太阳能甲醇分解的中低温太阳能热化学的研究中,集成甲醇分解和中低温太阳热能,将甲醇及太阳热能转化为合成气化学能,并针对太阳能热化学燃料转化过程,开展了太阳能热化学吸收/反应器结构及运行调控策略的优化分析,旨在提升太阳能热化学吸收/反应器的运行性能。实验研究表明甲醇转化率能够达到90%以上,太阳能热化学效率接近60%。对于太阳能燃料的利用,燃料电池作为一种清洁、高效的能量转换装置,具有较大的应用潜力。 

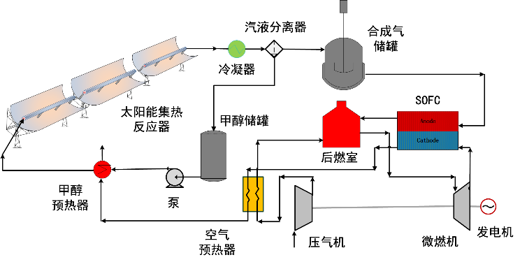
  为实现太阳能与清洁燃料的高效、互补发电利用,工程热物理研究所分布式供能与可再生能源实验室集成研究了中低温太阳能燃料转化与燃料电池联合的发电系统。系统流程图如图1所示。 

  本系统采用固体氧化物燃料电池SOFC和微型燃气轮机MGT联合的方式对中低温太阳能甲醇分解的产物合成气进行利用。其中,SOFC能够使用各种基于碳氢化合物的燃料,不需要对合成气中的一氧化碳CO进行分离,可以直接对甲醇分解产物进行利用,而SOFC的操作温度与MGT的涡轮入口温度匹配,能够利用MGTSOFC排气进行回收。通过中低温太阳能甲醇分解集成SOFCMGT的方式,实现了太阳能及清洁燃料的高效发电利用。研究了燃料利用率对合成气发电效率及太阳能净发电效率的影响,当燃料利用率变化为50%-100%,合成气发电效率在55.18%-59.6%,太阳能净发电效率从38.38%提高到41.24%。通过对合成气的储存与释放,夏季典型日中系统可满负荷运行达13个小时,日均太阳能发电效率维持在40.13%,能够实现太阳能与清洁燃料的高效、互补发电利用。 

  上述工作得到了国家自然科学基金的支持,相关成果获得了2019中国工程热物理学会工程热力学与能源利用学术年会优秀论文奖。 

澳门云顶国际app

  图1 太阳能热化学与SOFC-MGT联合发电系统


附件下载: